THE  BROAD  WAY

A Pennsylvania Railroad Home Page



PRR INTERLOCKING  DIAGRAMS

PHILADELPHIA  TO  NEW  YORK
MAIN  LINE


[ Note to Contributors | Copyright & Licensing Agreement | Acknowledgements ]

(Amtrak maps of this area available on Ken Reinert's Zoo to Fair page.

If you're getting a "broken image" icon from your browser, please read this.

Thanks for the many comments provided by John Cooper, Richard Makse, and Philip Donnelly, and to Gary Kazin and Philip Donnelly for review of geography.

Milepost numbers as per Eastern Region ETT #23, 1967-04-30.


Main Line -- Philadelphia to New York

PENN, Philadelphia, Pa., M.P. ?

Ref 1, Sheet ??; 11083x1275, 195K, 150 dpi

PENN, part 1 (6001x1275, 93K, 150 dpi)
PENN, part 2 (6002x1275, 116K, 150 dpi)

This is the interlocking which controls the Lower Level of Pennsylvania (30th Street) Station, Philadelphia and yard throats on either side. This part of the station saw mainly through trains from New York (or beyond) to Washington (or beyond). (For the Upper Level, see the map of BROAD on the Harrisburg main line page.)

Connection, southward, to Washington main line.

ZOO, overview, West Philadelphia, Pa., M.P. 88.1

Ref 1, Sheet ??; ?x?, 238K, 300->150 dpi

ZOO, part 1, West Philadelphia, Pa. (170K, 300 dpi)
ZOO, part 2, West Philadelphia, Pa. (254K, 300 dpi)
ZOO, part 3, West Philadelphia, Pa. (245K, 300 dpi)

Mileposts from here are from Jersey City (the former Exchange Place Station).

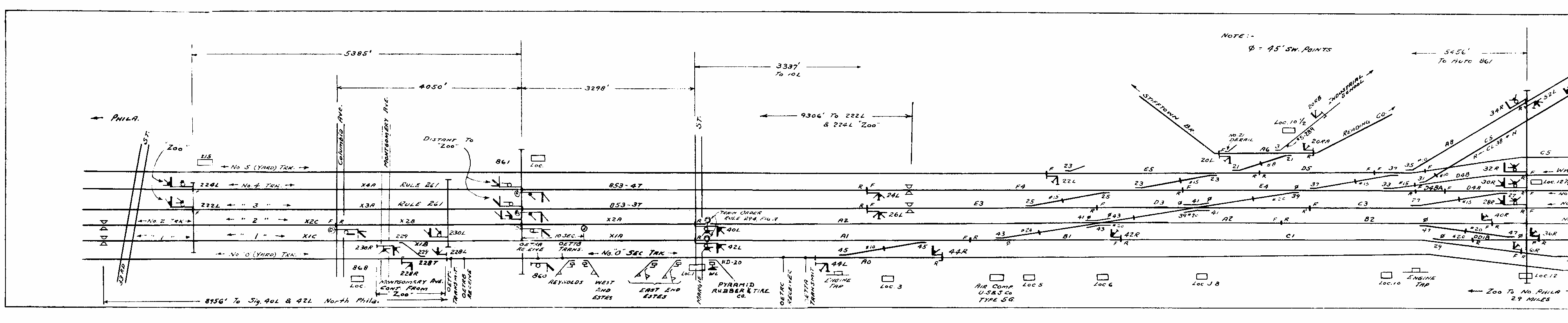
ZOO--NORTH PHILADELPHIA, 1967, G.O. 2337
ZOO interlocking extended, and Naught Yard Track redesignated Zoo Secondary Track. An excellent example of big-mainline trackage and signalling design. #0 and #5 tracks are yard tracks that serve local industries, so that #1 through #4 tracks can be free for through freight and fast passenger traffic. The very beginnings of ZOO interlocking are seen on the left of the diagram. The high Schuylkill River bridge is just to the left of this diagram. Finally, note the extra circle, a symbol for the Train Order signal, on the home signals to NORTH PHILADELPHIA at the right of the diagram.

NORTH PHILADELPHIA, Philadelphia, Pa., M.P. 85.1

Ref 1, Sheet 21; 8008x826, 106K, 150 dpi

NORTH PHILADELPHIA, part 1 (4011x826, 49K, 150 dpi)
NORTH PHILADELPHIA, part 2 (4152x826, 60K, 150 dpi)
This used to be the only Philadelphia station stop for New York--Pittsburgh trains under the PRR. Trains would then take the so-called New York--Pittsburgh Subway around the north side of ZOO tower. Under Amtrak, and since the demise of the PRR, the area of North Philly has become quite dangerous, making a station stop there quite undesirable. Amtrak, thus, has been running trains into 30th St. Sta., usually running seats-facing-backwards from New York, then reversing the power at 30th St. This junction is also where the PRR Chestnut Hill Branch diverges. [SEPTA Chestnut Hill West] A connection to the Reading RR mainline is now unused.

Connection northward (RR-east) to the Chestnut Hill Branch.

SHORE, Philadelphia, Pa., M.P. 82.1

Ref 1, Sheet ??; 8485x868, 83K, 150 dpi

SHORE, part 1 (3627x945, 28K, 150 dpi)
SHORE, part 2 (5012x945, 58K, 150 dpi)
East (by RR and geography) from NORTH PHILADELPHIA, this is where the main line (former New York Connecting Railroad) makes a sharp turn northward to join the original main line to New York of the Philadelphia & Trenton RR. Looking at the junction, one can still see the remnant of the original P&T main line continuing straight south. The later main line to New Jersey, over the Delaware River movable bridge, starts here as well and continues straight east. Note the double-slip switch on the main line.

Frankford Jct. station is just E of SHORE, and a footbridge just NE from there. This surrounding area is so-so as far as safety is concerned. The astute reader will note that [the original] SHORE's crossovers all go in one direction. Its crossovers are balanced by those of FORD interlocking just to the NE, now controlled by SHORE.

Recently, Conrail purchased #0 track (Zoo Siding; Zoo Running Track) from near ZOO to SHORE so as to have their own track to New Jersey. Then, Amtrak purchased #2 track of the original main (to Atlantic City) from Conrail for its A.C. trains.

Connection eastward to D.R.R.R.&B. Co. Branch leading across the Delaware River to the various lines in New Jersey. Connection northward, west of SHORE, to the Oxford branch, which ran toward the (former) Sears complex on Roosevelt Blvd., demolished in the early 1990s.

FORD, Philadelphia, Pa., M.P. 81.2

Ref 1, Sheet 13; 3672x808, 83K, 150 dpi

The "other half of the interlocking", FORD was remoted to SHORE a while ago. The trackage from the curve between SHORE and FORD westward to ZOO is "new", historically speaking, having been built to as the Connecting Railroad to connect the Harrisburg main line (originally Philadelphia & Columbia) and the line to Trenton (originally the Philadelphia & Trenton). From FORD, the P&T line continues south, through the still extant Frankford Jct. yard into the city.

HOLMES, Holmesburg (Philadelphia), Pa., M.P. 77.2

Ref 1, Sheet 16; 8029x945, 83K, 150 dpi
HOLMES, part 1 (2754x945, 27K, 150 dpi)
HOLMES, part 2 (2888x945, 31K, 150 dpi)
HOLMES, part 3 (3211x945, 36K, 150 dpi)
Universal set of limited speed crossovers, cut over to CETC in Nov 1992. Presently tends to be operated in 'fleeted' mode (interlocking signals acting like automatic signals).

Junction of the Bustleton Br., still in but looking barely used. This branch diverges from #4 track, northward, toward North Philadelphia Airport and Roosevelt Blvd. Still quite active (1998), with 2 trains per day or so. Rebuilt by Conrail in the late 1980s, including a long S-curved wooden trestle over Frankford Ave.

Also the junction of the Kensington & Tioga (K&T) Branch, which diverged southward from #1 track toward the river. This branch carried catenary poles and high tension lines but did not, to my knowledge, carry catenary. (Confirmation?) (Was the RoW used only for feeding the main power supply?) The nearby Bleigh St. Yard was abandoned in the 1980s. [Thanks to Chris Ruhl for branch info.]

Page numbers are given in brackets below; pages 26-30 are found on the corresponding New York branches page, while sheet 32 is found on the Harrisburg branches page.

(The division point between the Philadelphia and New York Division was usually in the HOLMES to MORRIS area.)

GRUNDY, Bristol, Pa., M.P. 65.6

Ref 4, Sheet 24; 4567x1044, 59K, 200 dpi

Full set of crossovers and local industrial branches. After passing through Pennypack Park and relatively nonindustrialized northeast Philadelphia and the near suburbs, Bristol marks the start of light industry, culminating in the Fairless Works of U.S.(?) Steel.

MORRIS, Morrisville, Pa., M.P. 58.6

Ref 4, Sheet 23; 3999x1032, 65K, 200 dpi

Connection, westward, to Morrisville Yard and the Trenton Cut-Off. Pennsy in typical fashion implemented this junction as a flyover. The freight tracks fly over two westward passenger tracks. One of the few places in the East where the PRR employed interlocking-exit signals (2L, 4L).

FAIR, Trenton, N.J., M.P. 56.8

Ref 4, Sheet 22; 5772x1033, 99K, 200 dpi

Large junction on either side of and through the Trenton passenger station. Under PRR there was a large yard slightly NE (RR-E) of FAIR on the NW (RR-N) side of the tracks. This yard was overgrown but still under (catenary) wire as of 1988. Under SEPTA and NJT, Trenton station is the termination point of Philadelphia and New York local commuter service, respectively. I assume that under PRR these trains ran straight through.

Connection, northward, to the Belvedere-Delaware Secondary. Connection, southward, to the Bordentown Secondary (the original Camden & Amboy). Both of these are shown, partially, on this map. Note the various symbols for grade crossing protection, manual block signals, etc.

From FAIR northeastward [RR-eastward] to COUNTY is the fastest section of the entire ex-PRR main line and often has often been the location of high speed trials over the years. Proceeding from FAIR, there is a slight curve at the end of the platform at Trenton and a barely perceptible kink about 3 miles west of Nassau. It is then dead straight all the way to MIDWAY, about 10 miles. A long, gentle 'S' curve awaits east of MIDWAY, then it is dead straight again, almost 5 miles, to another slight curve west of COUNTY. Really, the only curves of note from Trenton to New York are the reverse curves at ELMORA and the ones just west of the North River tunnel portals. [John Cooper]

Trenton at one time had 3 platforms. The third platform serviced the New York-to-Atlantic City trains, including engine changes. It also serviced the Freehold, Redbank, and Camden locals. It may have serviced the Belvidere locals. [Michael F. Ginder]

MILLHAM, Trenton, N.J., M.P. 54.9

Ref 4, Sheet 21; 3822x1047, 57K, 200 dpi

No longer an interlocking under Amtrak; building is used as a signal maintainer's shed. Under Pennsy was the end of #0 and #5 tracks, coming from downtown Trenton.

NASSAU, Princeton Jct., N.J., M.P. 47.3

Ref 4, Sheet 20; 3814x1052, 55K, 200 dpi

Universal 4-track crossover and connection, westward, to the Princeton Branch. The substantial brick tower still stands; Amtrak removed the interlocking plant. "PT" on some signals stands for "pedestal type". A wye previously existed at NASSAU.

Princeton Branch still sees local service extending only 3 miles to the university campus. Trains were previously termed PJ&B (Princeton Junction & Back, and no doubt a spoof of PB&J, peanut butter and jelly). The newer moniker is "the Dinky". Branch was formerly 2 tracks and hosted special trains on football weekends.

MIDWAY, Monmouth Jct., N.J., M.P. 41.6

Ref 4, Sheet 19; 3295x1043, 54K, 200 dpi

Universal crossover and connection, eastward, to the Jamesburg Branch. The latter branch was probably the last Conrail trackage unused by passenger trains to lose its catenary wire -- the wire was still up as late as 1990. [MDB] This branch was double track to Jamestown at one time. [MFG]

COUNTY, New Brunswick, N.J., M.P. 33.2

Ref 4, Sheet 18; 4597x1040, 75K, 200 dpi

The tower is nearly as boring as the interlocking. The 'tower' here was a low concrete-block building, clearly not built in the day when people cared about building aesthetics.

Connection westward to the present Jersey Avenue station. At the time of the map it was still the Millstone Branch, which itself is the former Mercer & Somerset RR. This line ran through Hopewell, N.J., and was the location of the famous "Hopewell frog war with the Reading R.R.". COUNTY was so named becaues New Brunswick was (is?) the county seat of Middlesex County. A small yard used to exist here as well. [Philip Donnelly]

Union Switch & Signal Model C CTC machine with 5 ft. center panel and two 30-deg. angled wings. The left wing at COUNTY was bare, but put in for proposed Studebaker plant 'coming soon' to Adams, N.J. Yard tracks and a yard lead were installed, wired with catenary, but never used. The yard still exists, as an Amtrak Maintenance of Way facility. [Bill Strassner]

EDISON, LINCOLN, Metuchen, N.J., M.P. 29.3, 26.4

Ref 4, Sheet 17; 5021x1027, 93K, 200 dpi

Another universal crossover, as well as local industrial branches and a remotely controlled interlocking. Note the unusual spacing of automatic signals from COUNTY through LINCOLN. This appears to have been an elimination of every other signal in any given direction, but in such a way that alternate signal bridges were affected.

UNION, Rahway, N.J., M.P. 20.0

Ref 4, Sheet 16; 5431x1022, 103K, 200 dpi

One of the widest locations on the main line to New York, sporting rather unique, parallel duckunders, starting between parallel main tracks.

Connection, southward, to the Perth Amboy & Woodbridge (PA&W) Branch. This branch crossed under the New Jersey Central Perth Amboy Branch just south of the Spa Springs station. Later, the New York & Long Branch RR was built, which PRR and CNJ jointly owned. A connection with the CNJ was then built. Of interest, the PA&W always had color-light signals. [ [Philip Donnelly, Mark Bej]

ELMORA, South Elizabeth, N.J., M.P. 15.0

Ref 4, Sheet 15; 3973x1040, 60K, 200 dpi

Site of an S curve, the only significant speed restriction between Trenton and Newark.

LANE, West Newark Jct., N.J., M.P. 12.6

Ref 4, Sheet 14; 3891x1036, 65K, 200 dpi

Connection to the Passaic & Harsimus Branch freight tracks, which lead to Waverly Yard. Part of this yard is seen on the map. The branch ultimately leads to the other north Jersey freight yards: Kearny, Meadows, and ultimately Greenville. For interlockings along that line, see the Branches and Yards page. Another copy of LANE is available. [from Rails Northeast, on Jerry Britton's site].

The two tracks on the north, off of "5 running" are the leads (tracks A & B) to Durant Yard, named for Will Durant, founder of General Motors which has a major major presence in the Linden area. After all, GM had its foundation in NJ, not in Michigan. [Richard Makse]

HUNTER, West Newark Jct., N.J., M.P. 10.8

Ref 4, Sheet 13; 4156x1025, 73K, 200 dpi

Junction with the Lehigh Valley main line, which passes over the PRR on a massive iron bridge to Oak Island Yard. The nearly parallel P&H Branch tracks now veer off to the east, along Oak Island, to BAY (now UPPER BAY) interlocking and Greenville Yard, while others proceed northeastward to Kearny and Meadows yards.

Connection, westward, to Lehigh Valley Railroad.

DOCK, Harrison (Newark), N.J., M.P. 8.8

Ref 4, Sheet 11; 7492x1047, 171K, 200 dpi

Though the tower is in Harrison, most of the trackage it controls is in Newark. Very complicated interlocking on both sides of and through Pennsylvania Station Newark. Note particularly the signals with smashboards (and train order lights indicated) on either side of the movable bridge "east" of the station.

PATH is Port Authority Trans Hudson, a local, and small, commuter authority, running trains on a former PRR right of way. PATH's movable bridge is higher than PRR/Amtrak's -- they don't have nearly the grade restrictions -- and can be raised and lowered separately. There are occasions when the PRR/AMTK bridges are raised but PATH is able to continue operating.

HUDSON, Harrison, N.J., M.P. 7.1/8.6

Ref 4, Sheet 11; 7492x1047, 171K, 200 dpi

Same map as DOCK above.

Point of divergence of the old PRR right of way to Exchange Place Station in Jersey City. Exchange Place was, of course, the station where one would detrain and board a ferry for New York City. The station was rendered much less useful by the North River [Hudson River] Tubes. The RoW is now used by PATH trains to their own (underground) Exchange Place station, where PATH turns north before using the old Hudson & Manhattan tubes to enter N.Y. City. See maps on the New York branches page.

M.P. 7.1 at HUDSON, and all mileposts from here west to ZOO, are measured from the old Exchange Place station. M.P. 8.6, and all mileposts east of here, are measured from Pennsylvania Station, New York.

PORTAL, Secaucus, N.J., M.P. 6.0

Ref 4, Sheet 10; ?x?, ?K, 200 dpi -- map is missing from this set

North River Tubes, ?Union City, N.J. - New York, N.Y.

Ref 4, Sheet 9; ?x?, ?K, 200 dpi -- map is missing from this set

A, KN, C, JO, New York, N.Y.

Ref 4, Sheet 8; ?x?, ?K, 200 dpi -- map is missing from this set

[Sheets 7, 6, and 5 are believed not to exist in this edition; see Ref 4 description.]

A, New York, N.Y., M.P. 0.2

Ref 8, Sheet 8, 19__; ?x?, K, 200 dpi

Easily the largest of the 4 towers controlling Pennsylvania Station, New York trackage. Controls the southwestern set of tracks, including the approach to New York from the North River tubes. Spans 3 (?) platforms, 2 spiral staircases either side to enter tower. Model board quite unique in that tracks were displayed as raised pieces of brass. When switches were thrown, the corresponding brass piece on the model board moved to show the new switch configuration. By the time I saw it (1984 or so), not all of the model board worked properly.

Platform/track map of Penn Station (208K, 200 dpi). [Collection of John Cooper.]

KN, New York, N.Y., M.P. 0.1

Ref 8, Sheet 8, 19__; 1892x1045, 56K, 200 dpi

Controlled northwest side of station, mainly Long Island Railroad (commuter train) movements. Small building just off the end of the platform.

C, New York, N.Y., M.P. 0.1

Ref 8, Sheet 6, 19__; 1912x1038, 65K, 200 dpi

Companion tower to KN on the northeast side of the station controlling mainly LIRR movements. Small building just off the end of the platform.

JO, New York, N.Y., M.P. 0.1

Ref 8, Sheet _, 19__; ?x?, K, 200 dpi

Companion tower to A, though much smaller, controlling movements on the southeast side of the station.

East River Tubes, New York, N.Y. - Long Island City, N.Y.

Ref 4, Sheet 4; ?x?, ?K, 200 dpi -- map is missing from this set

[Sheets 3, 2 believed not to exist in this edition; see Ref 4 description.]

F, R, Q, Long Island City [New York], N.Y.

Ref 4, Sheet 1; ?x?, ?K, 200 dpi -- map is missing from this set.

F, Long Island City, N.Y., M.P. 3.0

Ref 8, Sheet 4, 1947; 3765x1030, 113K, 200 dpi

First in the series of towers controlling Sunnyside Yard. Passenger trains coming east out of the East River Tunnels would pass through F interlocking and proceed either toward HAROLD tower and the Long Island RR or to the loop track toward R tower. Note the number of flyovers. Also note the signals beginning with the letter "R" which are duplicate signals. (I suspect that R stands for "repeater".)

N.Y. Penn Station is a through station. Trains arriving from the west proceeded through the station, under East River, and around the loop track to the coach yards of Sunnyside Yard. There they would be cleaned and serviced in preparation for their next run. The train would then proceed west back into Penn Station where it would receive its first passengers on its westbound trip.

R, Long Island City, N.Y.

Ref 8, Sheet 3; 3781x1066, 81K, 200 dpi

Second in the series of towers controlling Sunnyside Yard. R controlled much of the loop track (coming in from F) and the entrances into the coach yard tracks. The coach yard tracks are not visible on the diagram, but the yard leads to them are labelled as "Trks. 51 to 55", etc.

Q, Long Island City, N.Y.

Ref 8, Sheet ?, 19??; ?x?, ?K, 200 dpi

Third in the series of towers controlling Sunnyside Yard. Q controlled the exits from the coach yard tracks and the early portion of the approaches to the East River Tunnels, where control was passed off to F tower briefly before being given over to C or JO towers, as appropriate.

Main Line -- Long Island Rail Road

HAROLD, Sunnyside [New York], N.Y., M.P. 3.7

Ref 4, Sheet 0; ?x?, ?K, 200 dpi -- map is missing from this set.

HAROLD, Ref 8, Sheet ?, 1947; ?x?, ?K, 200 dpi

Jointly used by PRR and LIRR, ?connection to Hell Gate line.


Home
Mark's Railroad-Related Stuff
The Broad Way: A Pennsylvania Railroad Home Page
Maps of the PRR
Interlocking Diagrams
Philadelphia to New York: Main Line


Mark D. Bej
bejm@eeg.ccf.org
+1 216-444-0119
1998-09-25